EAN-BEMS 건물에너지 관리 시스템

.png)




EAN-BEMS 건물에너지 관리 시스템
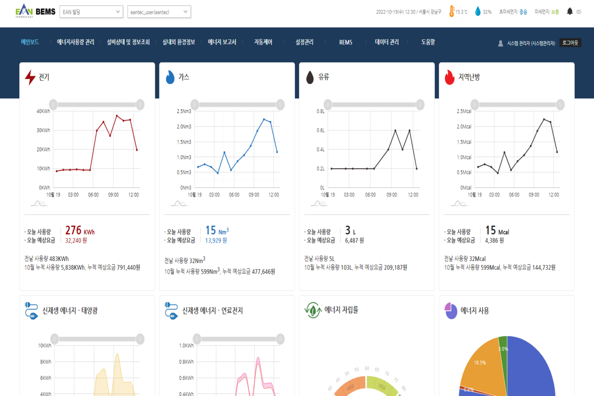
# 에너지 사용량, 신재생 에너지, 환경정보 등 실시간 모니터링
# 비정상 데이터 알림 시스템 구축
# 에너지 사용량 집계 차트 구성
# 설비 자동 제어기능
# 다양한 종류의 에너지 보고서
Tech-Stack
- Spring Framework + JSP
- MariaDB
- amcharts4
모바일 전문가의 상담이 필요하십니까? 바로 연락하세요.
우.07207 서울특별시 영등포구 양평로21가길 19 선유도우림라이온스밸리 B동 707호(양평동5가) | TEL. +82-70-7700-0592 | FAX. +82-2-793-3335 | spree@spree.so
© 2019, SPREE All rights reserved.
